系统监控
奥科sbc监控简易说明-v9
Prometheus与SNMP对接监控
zabbix5.2批量监控laihu3.0指定端口
prometheus监控说明
prometheus监控服务端口状态
Prometheus监控运维实战十: 主机监控指标
prometheus 使用 ipmi exporter 增加硬件级别监控
jvm监控指标 - 求其在我 - 博客园
nginx_exporter的安装
Nginx Exporter 接入
CentOS 7下Nginx安装配置nginx-module-exporter 数据采集器 - 灰信网(软件开发博客聚合)
Zabbix统一监控系统
奥科sbc监控说明-v6
AlertManager告警服务
Prometheus AlertManager讲解
CentOS安装snmp-exporter部署来监控cisco交换机端口
prometheus监控之Domain域名过期监控
监控群晖NAS
linux下docker搭建Prometheus +SNMP Exporter +Grafana进行核心路由器交换机监控
ES8生产实践——数据查询与数据可视化(Grafana)
本文档使用 MrDoc 发布
-
+
首页
监控群晖NAS
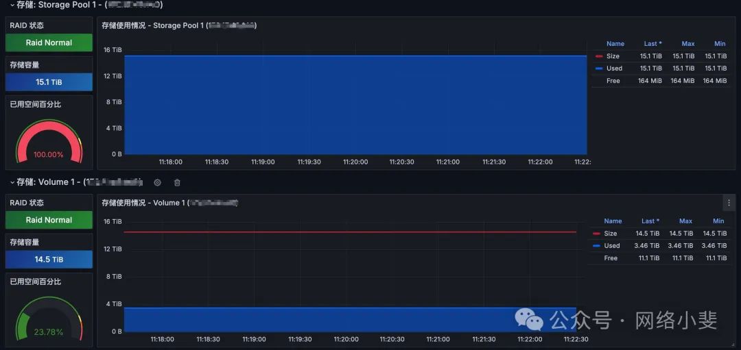
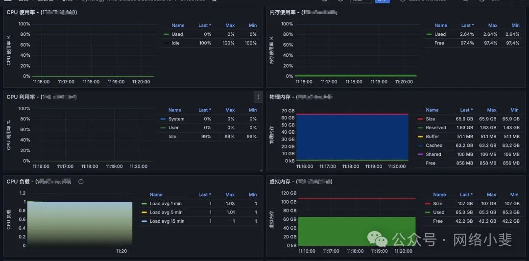
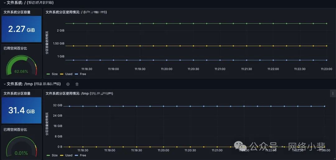
**大家好,我是小斐呀。** 在我的大群里面,看到有小伙伴们讨论群晖 **`NAS`** 如何监控告警,看到小伙伴去 **`Grafana`** 社区找群晖对应的仪表板套用,发现有各种问题出现,而这国外老哥开源出来的配置和仪表板或多或少都存在问题,而且没办法自定义修改。 这不,我这是急群友之所及,直接写一个给群友们测试使用,目前已开源出来,欢迎提各种 **`issue`** 。 ## 仪表板 群友套用的仪表板ID分别是:**`14284`** 和 **`14364`** ,我发现这是基于 **`SNMP Exporter`** 写的,但是没有看到对方开源出来的生成器配置文件,也就意味着后续的自定义很难做到,我这里就加急写了个配置,并且做了一定的优化,仪表板做了汉化和视图的美化,废话不多说,我们先来看看效果:        上面的仪表板已开源,覆盖的是 **`14284`** 仪表板,我已上传到 **`Grafana`** 中,仪表板ID:**`22265`** ,这个仪表板展示的是群晖NAS的详细信息,仪表板ID:**`22266`** ,这个仪表板展示的是群晖NAS的总览信息,如果你并不需要很详细的信息,可以套用这个基础总览仪表板,总览仪表板如下所示:    ## 如何采集 基于 **`SNMP Exporter`** 采集器,前面也介绍过这个采集器在网络设备领域的使用,现在我们继续基于该采集实现对群晖 **`NAS`** 设备的监控,监控采集架构如下所示:  在这里我推荐使用 **`VictoriaMetrics`** 时序库作为指标样本的存储,部署好 **`Grafana`** 并配置好数据源就可以开始对设备的采集,如果需要完善的企业级监控架构,我还是推荐看上一篇:[打造融合式监控平台满足99%企业对监控告警的需求](http://mp.weixin.qq.com/s?__biz=MzIzNjU5NDE2MA==&mid=2247489725&idx=1&sn=7bd6c70fa2411a1facc30a0771aca85d&chksm=e8d42e22dfa3a73473c15ae06d660bba3269d4ff3f3f7777a0b85786f3994f91a22663b24e49&scene=21#wechat_redirect) 。 ### 群晖开启 SNMP v3 这里我通过 **`SNMP Exporter`** 采集器使用 **`SNMP v3`** 协议实现指标暴露采集,首先需要登录群晖 **`NAS`** 设置 **`SNMP`** 的参数,如下所示:  ### 开始采集 下载采集配置文件 **`snmp_synology_nas.yml`** 放到 **`SNMP Exporter`** 程序运行加载的配置文件目录中,该文件我已开源,可直接到开源地址拿: > `https://github.com/robotneo/networkdevice-monitor/tree/main/generator/synology` 修改 **`snmp_synology_nas.yml`** 文件中的头部认证模块: ```yaml auths: synology_v3: community: public security_level: authPriv # 安全等级 认证并加密 username: monitor # 认证用户 password: Mrot@2024neo # 认证密码 auth_protocol: SHA # 认证算法 priv_protocol: AES # 加密算法 priv_password: Mrot@2024mei # 加密密码 version: 3 ``` 修改在NAS中定义好的信息: - 认证用户 - 认证密 - 认证算法 - 加密算法 - 加密密码 其他信息不用更改,保持不变即可。 修改好认证模块的配置后,直接保存配置文件,把配置文件放到 **`SNMP Exporter`** 程序运行配置中,假如 **`snmp_exporter`** 是二进制部署在 `/opt/snmp_exporter` 目录下,配置文件配置如下所示: ``` # 新建配置文件存放目录 mkdir -pv /opt/snmp_exporter/conf cat <<EOF > /etc/systemd/system/snmp_exporter.service [Unit] Description=SNMP Exporter After=network-online.target # This assumes you are running snmp_exporter under the user "prometheus" [Service] Restart=on-failure ExecStart=/opt/snmp_exporter/snmp_exporter --config.file=/opt/snmp_exporter/conf/snmp_*.yml --snmp.module-concurrency=3 [Install] WantedBy=multi-user.target EOF ``` 采集成功后,可以开始抓取配置,打开 **`vmagent`** 的抓取配置文件,写入配置 **`job_name`** 开始抓取指标存入 **`VictoriaMetrics`** 中。 ``` scrape_configs: - job_name: "synology" scrape_interval: 15s scrape_timeout: 10s file_sd_configs: - files: - /etc/victoriametrics/vmagent/synology-nas.yml # refresh_interval: 2m vmagent 不支持这个参数 prometheus 中可使用这个参数 relabel_configs: - source_labels: ["__address__"] target_label: __param_target - source_labels: ["__param_target"] target_label: instance - target_label: __address__ replacement: 172.17.40.13:9116 - source_labels: ["module"] target_label: __param_module - source_labels: ["auth"] target_label: __param_auth # /etc/victoriametrics/vmagent/synology-nas.yml # Prometheus 通过文件发现机制定义的采集目标 - labels: module: synology_common,synology_interface auth: synology_v3 brand: Synology targets: - 172.16.10.10 ``` ## 开源信息 以上所有内容都已开源,如果需要针对性的自定义采集,并针对性的模块采集,就需要自行编写生成器配置文件,生成相关的采集配置文件,这些都可以到开源项目中找到。  > github:https://github.com/robotneo/networkdevice-monitor grafana:https://grafana.com/orgs/robotneo/dashboards
adouk
2024年11月14日 09:22
转发文档
收藏文档
上一篇
下一篇
手机扫码
复制链接
手机扫一扫转发分享
复制链接
Markdown文件
分享
链接
类型
密码
更新密码